全部分类
浆料输送系统
详情
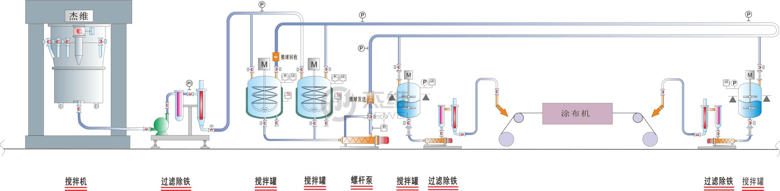
技术特点:
浆料系统集中控制,实时并可追塑性数据管理;
罐体内浆料恒温搅拌,管道循环运行,全密封输送,降低浆料产生沉降的可能性;
多次过滤、除铁,配抽真空、注氮气浆料保护功能;
管道推球清洁,在线推球追踪。


Copyright © 2020 华球网页版.版权所有 粤ICP备11078182号
浆料输送系统
浆料系统集中控制,实时并可追塑性数据管理;
罐体内浆料恒温搅拌,管道循环运行,全密封输送,降低浆料产生沉降的可能性;
多次过滤、除铁,配抽真空、注氮气浆料保护功能;
管道推球清洁,在线推球追踪。


Copyright © 2020 华球网页版.版权所有 粤ICP备11078182号